| 蓄熱式電熱鍋爐系統是由蓄熱式電鍋爐是一種用于暖通空調行業、擁有自主知識產權的電蓄能設備。它是利用夜間低谷時段的電能做為能源,夜間蓄熱白天供暖。該設備為蓄熱供暖系統,即提高了設備的利用率,又減少了設備的初投費用。 低谷電蓄熱的開發,克服了電能不能大量儲存的缺陷。該設備充分利用低谷電蓄儲能量,削峰填谷,節約電能,減少城市有害氣體排放,是時代發展的客觀要求,也是今后發展的必然趨勢。 DFR-E型蓄熱式電熱鍋爐是環宇公司根據電力部門鼓勵在低谷時段用電加熱,并享受優惠電價的政策,推出的一種新型高效節能電加熱產品。
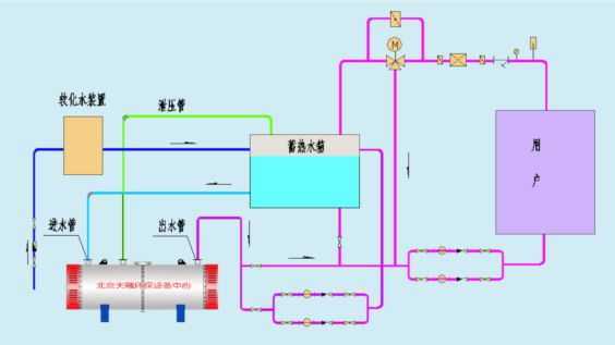
 蓄熱電鍋爐配以蓄熱水箱及附屬設備即構成蓄熱式電鍋爐系統。在電網低谷時段開啟電鍋爐將水加熱并儲存在水箱中,在電網高峰時段關閉電鍋爐。利用蓄熱水箱中的熱水采暖,達到全部使用低谷電力(全蓄熱式)或部分使用低谷電力(半蓄熱式)供熱的目的。
適用范圍: 辦公寫字樓、賓館、小區、商場、醫院、展館、劇院、體育場館、機場、車站、工業廠房、動植物園、畜禽飼養等大型公共建筑。 產品特點: 利用廉價的低谷電力,降低運行費用。 鍋爐體積小、無需煙囪及燃料儲存場所。 自動化程度高、運行安全可靠、實現無人值守。 有益于環保,節約能源。
 結構特點: 結構設計合理,配套齊全,安裝容易,操作簡單,安全可靠,自動化程度高,用途廣泛。 具有可靠的安全監測和完備的運行控制系統,溫度可調整設定。 采用閉路循環系統設計,熱損小效率高節能顯著。可滿足不同溫度要求的各種設備需要。
 |